3.1.3 - 这不是Bug,这是特性 ! 

新版本主要进行文档的更新和 Bug的修复 特性优化😅.
当然,忙里偷闲也添加了两个功能.
额,AI的功能也更新了一点.
新的Telegram Bot 
新版本中的重新设计了Telegram Bot的功能,当前无需用户自己创建Bot,只需要打开Viperrtp官方的机器人,发送chat_id即可接收消息.
一键部署nmap/python3.12/socat到内网主机 
新版本加入了部署Kit套件到目标主机模块,用于在内网已控Linux主机中快速部署常用工具和Python环境
一键植入Nmap+Python3打造内网侦察-渗透双通道
优化 
- 大量的UI/UX优化 (22 git commit)
 
优化页面真上瘾,CSS真反程序员
- 大量的文档更新 (
指南页面的所有文档) 
我讨厌两种人,写工具不写文档的人,让我给工具写文档的人
- 更新
自动安装脚本,安装时可直接生成随机SSL证书,自定义端口,添加Basic认证等反溯源配置 
妈妈再也不担心我被封IP了
- Session支持
传输协议功能时才展示选项 - 添加Open AI配置时,如果选中function calling选项,后台会检查是否支持function calling
 渗透测试智能体和MCP服务器当前支持调用本地terminal

现在可能没啥用,但后续集成更多红队命令行工具就有用了,在做了,在做了 (进度 0%)
- 智能体运行过程中如未发现符合要求的大模型配置,会在界面发送错误提示
 

- Session的Console新增Meterpreter/Shell切换功能
 

- 用户发送消息时会使用不同的颜色
 

- 更新
网络拓扑展示组件,更好的区分网络通讯与Session绑定逻辑 

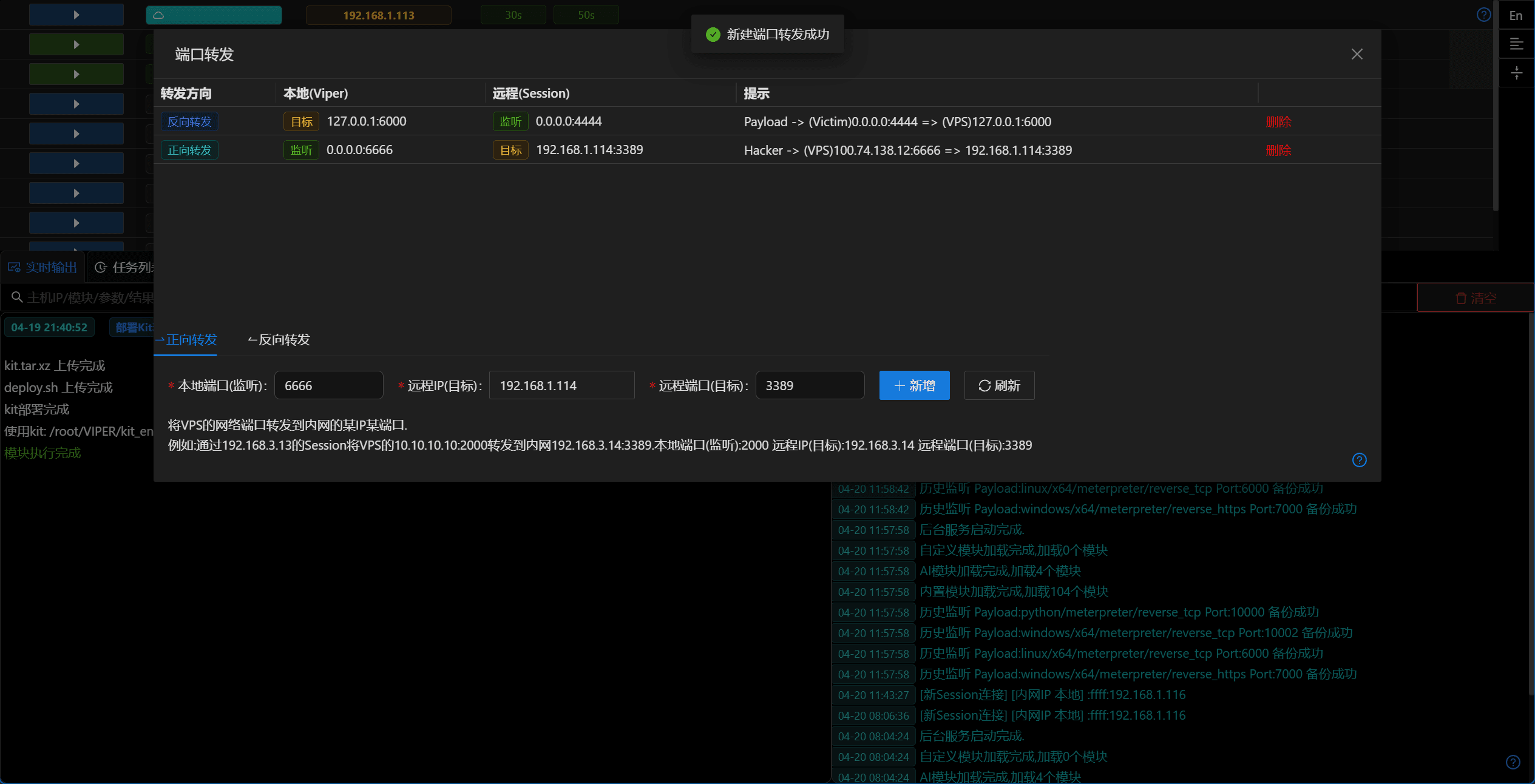
- 优化
端口转发提示信息 

Bug修复 
- 修复
端口转发反向转发时不必要的端口占用检查 - 修复
任务列表运行中的任务Readme链接不显示问题